
Nová RAM kontrola funkčnosti
Oj, pořídil jsem nové 32gb ram ale mám doma už tyhle 2x8gb strčil jsem všechny 4 do slotů 1/3 ; 2/4
Ukázali se v biosu. dal jsem XMP 2
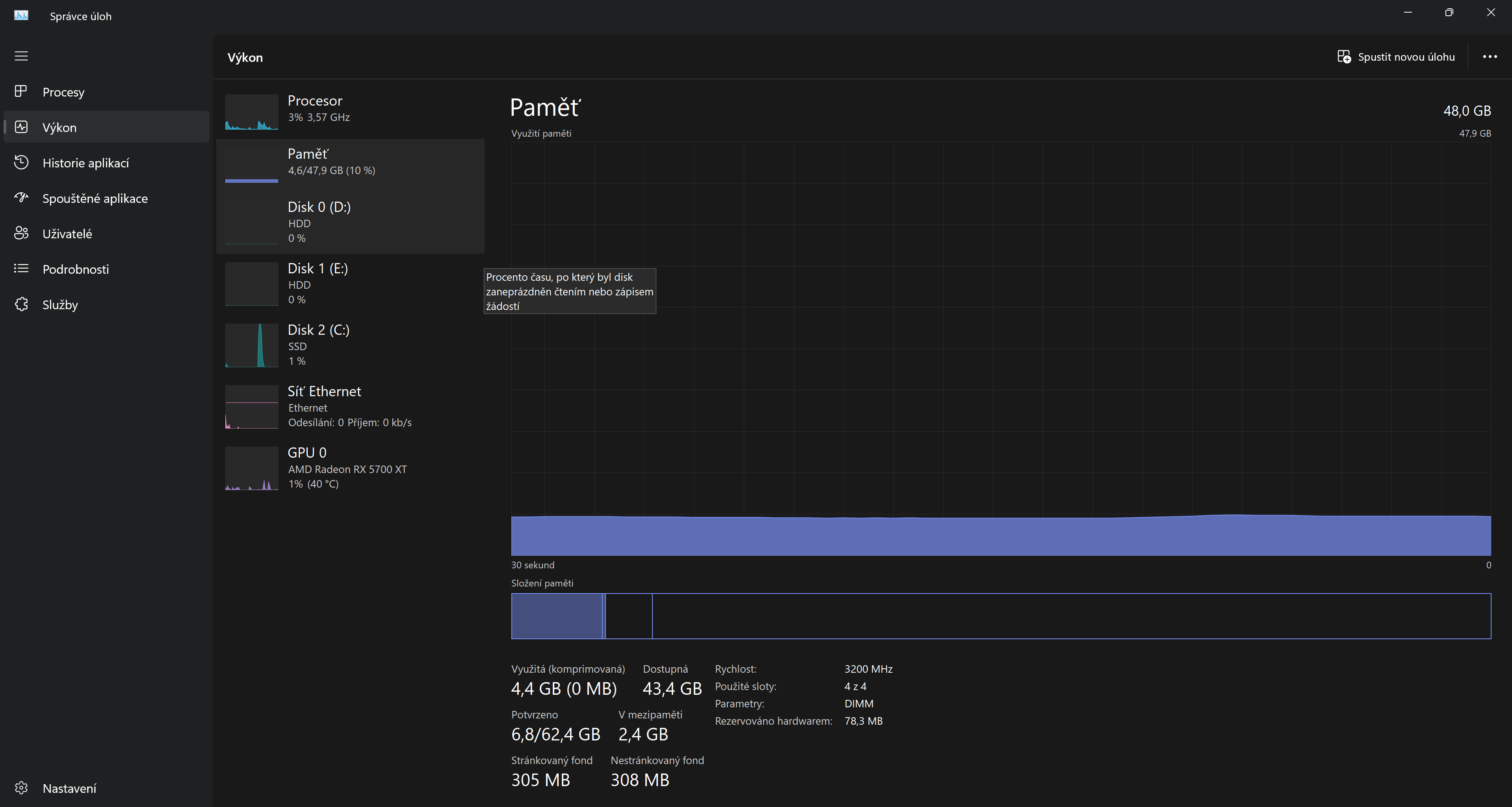
Ve windows task manageru to ukazuje 48gb ram a 3200Mhz
Znamená že fungují všechny ? Nebo to můžu ještě nějak otestovat aby fungovali se spravnou frekvencí ?
Module Part Number: KF3200C16D4/8GX
Module Serial Number: 2443027692 (ECA49D91)
Module Part Number: KF3200C16D4/16GX
Module Serial Number: 1257978465 (613AFB4A)