
Přetížení notebook HP Pavilion 17
Zdravím vás a přeji hezký sobotní večer.
Mám problém s notebookem od HP Pavilion 17 do nedávna fungoval perfektně, teď se tváří taky že je vše OK, normálně se zapne a funguje, jen při zapnutých programech a hrách se zasekává, když zapnu správce úloh
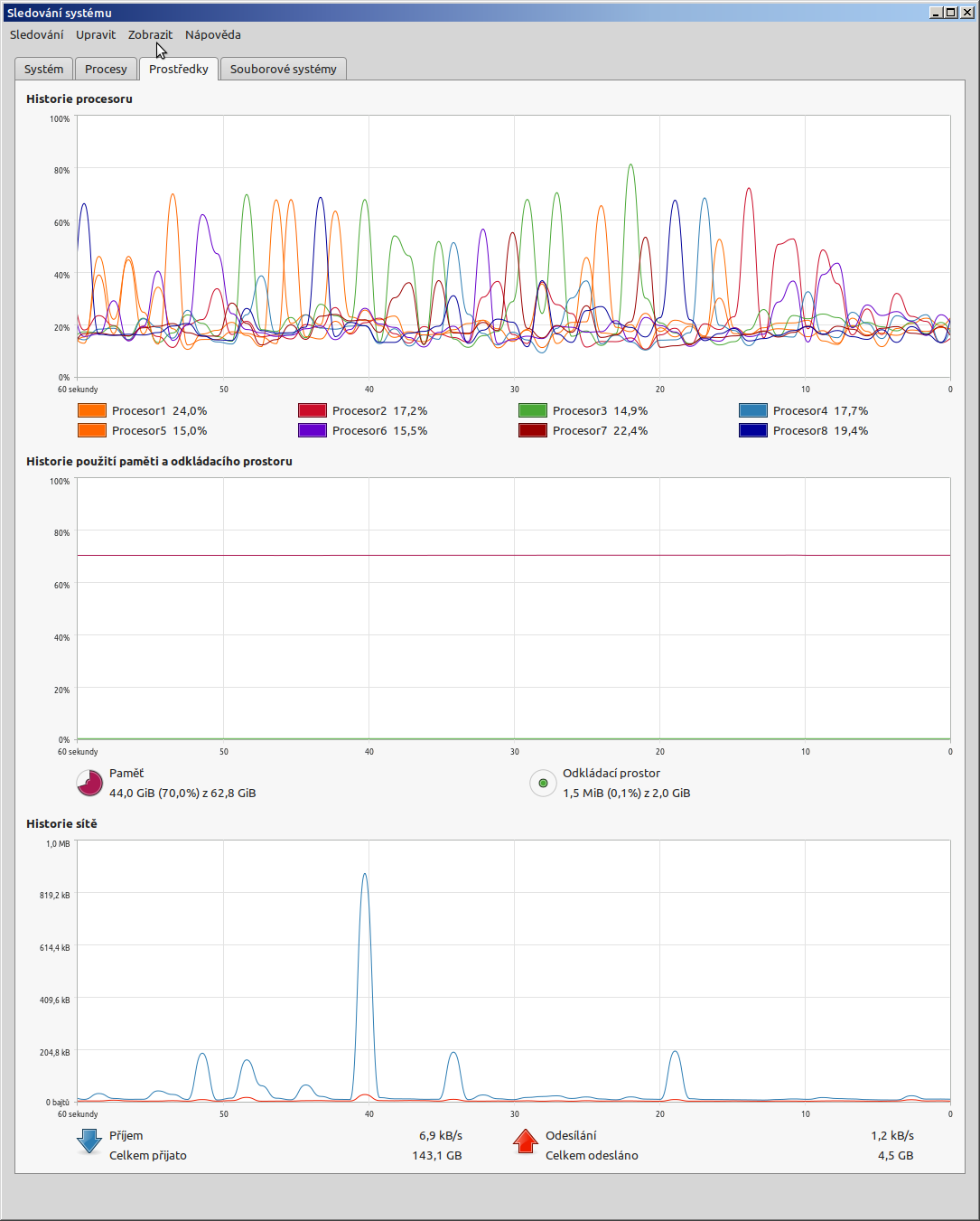
Ukazuje zatížení procesoru na 100% i hned po startu, když nejsou spuštěné žádné aplikace ani programy. Nainstaloval jsem si speed Fan a ten ukazuje zahřívání procesorů už při zapnutí, ale ventilátory fungují.
Když zapnu hru nebo aplikaci začnou frčet na plno, ale dochází k přetížení nebo přehřátí... Nevíte kde by mohl být problém a jak ho vyřešit, díky za každou odpověď.
A proč se nepodíváš, jaké procesy to způsobují?
No já tak nějak logicky předpokládám že chyba bude spíš v hardware než software, po zapnutí fungují jen standartní procesy které vytěžovali procesor na 10-15% jako windows module instaler, nebo windows update, správce úloh... teď mi dávají 35% a víc jednotlivě, přeskakují jeden přes druhý s vytížením, což mě vede spíš k tomu že hardware nefunguje správně a i standartní jednoduché procesy ho přetíží a přehřejí... To je můj předpoklad.
Lepší než předpoklad by byl snímek těch procesů.
Ano to udělám, ale až se to opět projeví, provedl jsem několik restartů protože se počítač zasekával (tím přetížením/přehřátím) a teď pracuje normálně, takže to co bylo na 35% a víc je teď na 1,6% - 0,4%, tak jak by to mělo být.
Tomu se říká zákon schválnosti. Ale věřte mi není tam žádný vadný proces, který by to způsoboval.
Tak nabootuj nějaký systém z flešky, linux atd.
Omlouvám se, s tímto nemám vůbec zkušenost, bohužel už jsem Boomer, vyrůstal jsem na MS-DOS a teď jsem rád za win10
co to je za blabol? winupdate ma probehnout a po nekonecnem case konecne skoncit. vytizeni vsech tech procesu pak nemuze presahnout 5%.
zkus misto nesmyslneho spravce uloh radeji normalni: ms process explorer, co ti doopravdy vytezuje cpu.
Na téma zatížení procesoru na 100% jsou tady v poradně desítky stejných dotazů a hlavně rad. Asi sis je nepřečetl, že?
No něco jsem četl, ale zrovna ten můj problém se mi zdá dost specifický, kdy hned po startu PC mám procesor na 100% a vysokou teplotu, aniž by byla spuštěná nějaká aplikace či proces... Pokud tu je omlouvám se, já nejsem stálý návštěvník, když tak bych poprosil o odkaz, děkuji.
Hned po startu je spuštěná spousta procesů. Jen těch systémových bude několik desítek.
To je mi jasné, jen je divné, že když počítač spustím 100x tak ty desítky procesu zatěžují procesor na 5-10% max. A po 101 by tam byly 3 procesy přes 30% hned po startu místo klasického 1% a zatížení 100%. Screeny jsou hned po spuštění PC. Jak říkám momentálně to funguje, což je klasický šotek...
No, zahlédl jsem tam Avast a McAfee, pátral bych tímto směrem.... (pátral = vykopal pryč)
Ten McAfee - to je "pridaná" hodnota od výrobcov NB. Nepochopím, prečo ho tam pchajú - všimol som si to u HP, Lenovo, Dell.... Vždy je dobré po kúpe nového NB ten McAffe - žiaľ, McAfee si to "poistili". Odinštaluje sa síce samotný AV, ale jeho zbytky tam stále zostanú - na to je potrebný McAfee Removal Tool (MCPR), aby z PC/NB bolo odstránené všetko od McAfee. A Avast?
To do desiatok dáva snáď masochista.
Tak když tam máš Avast a McAfee najednou, tak se nediv problémům. Vyhoď to oboje, i když toho McAfee je obtížnější se zbavit. Do toho možná ještě zasahuje nějaký Windows Defender a tak se perou o kontrolu PC navzájem.
Čím viac vírusov tým viac Adidas?
By som odstránil aj ten vírus Avast, aj ten vírus McAfee.
No já přišel pro radu a né číst tu sarkazmy egoistů, když vám řeknu že i když odinstaluji vše co jste napsal, tak se problém nevyřeší, bude to stačit nebo to musím rozepisovat?
za nás normální egoisty:
- ten mcafee je tam proč? který retard ti ho nainstaloval do tvého pc? napiš jediný důvod, proč ho máš ve svém pc.
- ten odpad avast je tam proč? který retard...
a ještě odkazy, kdyby u vás dnes nefungoval google, ať se nemáš na co vymlouvat:
- proti adware a spyware jednoduchý adwcleaner.
- pro kontrolu spouštěcích míst ms autoruns -> záložky: logon (po spuštění), services (služby), scheduled tasks (naplánované úlohy).
- pro kontrolu procesů v paměti process explorer.
- zobrazení aplikací komunikujících s netem ms tcpview.
Nemusel mu ho nik inštalovať - výrobcovia to tam pchajú ako bloatware - údajne je to "dohoda" s McAffe....
jsi svéprávný člověk. koupíš notebuk a tento trus tam vidíš. kolik vteřin ho tam necháš - max.20?
tazateli se sere start systému, má tam několik škodlivých kriplware, je mu to úplně jedno a dojímá se nad cizími egy?
shit od mcafee klidně může být dohoda se shitovým intelem, je to bývalý akcionář. a tazatel si to tam poslušně nechá, klopí uši aby nepozlobil čísi ego a inciativně tam doinstaluje druhou stejnou sračku avast, aby to jó pohnojil.
a za to tady čeká metál?
Přesně, tak děkuji konečně normální člověk. Ano McShit tam byl od výrobce a já ho odinstaloval, to co zbylo tam funguje přes 2 roky a nikdy nebyl problém, není tam virus ani žádný vadný proces, i když tu odborníci ofenzivně tvrdí že ano, jedná se nejspíš o vadu hardware, způsobenou častým přenášením a převozem. Teď doma mi funguje normálně, takže musím počkat až se ta chyba vyskytne opět...
přehled chyb můžeš vidět v prohlížeči událostí - nezapisuje se vše, při běžném pohledu pouze na chyby nevidíš časovou posloupnost.
pokud to spadlo až do modré obrazovky, je to ještě jednodušší, historii těch pádů ukáže: nirsoft bsod viewer
a jestli máš vysoké teploty hned po zapnutí (a konečně jsi zkontroloval, že ti neběží spyware pro těžení bitcoinů), bývá problém s chlazením zde:
https://farm4.static.flickr.com/3635/5754125910_3e9c3d159a_b.jpg
A odinstaloval jsi nebo je to jen nějaká tvoje teorie, že to nepomůže?
Funguje 2 roky na stejné konfiguraci systému perfektně, nikdo mi tu nedokázal vysvětlit proč by to teď z ničeho nic vytížilo všechny jádra na 100% ihned po startu natolik že se zasekává i pohyb myší a teploty jsou viz screen. Já to vidím na hardware problém, ale s tím tady prostě nepochodím McAffe jsem odinstaloval v den pořízení, žádný program tam není, ten proces tam zůstal a já jako laik nevím jak ho odebrat. Ale ještě po 101 ten proces to přetížení nezpůsobí i když si tu všichni myslí že ano. Je to smutný, že to jejich EGO je nutí tlačit ten svůj názor furt před sebou jako kuličku trusu. Co nadělám děkuji za snahu.
Stačí do nabídky zadat "msconfig" a podívat se na záložky po spuštění, ať víš, co vše se po startu spouští a mrknout taky na záložku "služby" a tam se mrknout, které služby se spouští. Jestli tam najdeš Avast nebo něco od McAffe, tak zruš zatržení, aby se nespouštěla ta služba.
pred 2lety (2021) nebyly W11, v dnesni dobe jsou automaticky stahovany a uzivatelum vnucovany na pozadi behu Windows.
A prekvapive se to deje na zacatku behu Windows (po zapnuti nebo po restartu).
Ano tohle byla první možnost kterou jsem řešil i vyloučil, chování PC je neobvyklé a není způsobeno ani nežádoucím procesem, ani virem ani antivirem ani bitcoinovym spywarem ani špínou v počítači. Bohužel je to asi chyby hardware, ale to tu není nikdo ochotný připustit, nebo dokonce řešit cokoliv jiného (možná s tím nemá nikdo zkušenost). Bohužel mě uráží číst co píšu za bláboly, nebo čím více antivirus tím více adidas, to nejsou rady ale EGO kraviny a přál bych těm lidem, aby s nima stejně jednal třeba doktor až k němu přijdou třeba ze zlomenou rukou.
Ak vieš že je to hardware, tak prečo sa pýtaš? Akú radu čakáš?
Tak šup do obchodu, a reklamuj, alebo kúp nový komponent, ten ktorý myslíš že je vadný... mne je to jedno, tvoje peniaze. Pre mňa za mňa si nakúp aj 100 základných dosiek a skúšaj jednu za druhou, až kým nakoniec nezistíš že to predsa len bol softwarový problém. Čo si myslím že je pravdepodobnejšie vzhľadom k tomu ako si opísal problém, a že väčšinu času ide počítač fajn (čo by pri hardwarovom probléme bolo nepravdepodobné, a chyby/problémy by sa ukázali aj počas behu, nie len pri štarte a len občas / náhodne)
99,99% HW problémů se projevuje nemožností vůbec počítač spustit, případně nekontrolovanými pády a vypínáním, pokud se jej spustit podaří.
Co si dokážu představit, jsou zanesené chladiče nebo nefungující ventilátory. Procesor pak při nedostatečném chlazení buď snižuje pracovní frekvenci - tedy má nižší výkon - nebo pracuje přerušovaně. Ještě by eventuálně mohl zlobit odcházející disk - zkontroluje SMART hodnoty pomocí CrystalDiskInfo.
Popravdě taky mě napadlo, že v případě poruchy by mělo docházet k pádu systému, třeba to ještě přijde, zatím se jen dostal do stavu, kdy se přetíží tak že nejde hýbat myší. Zanesené chladiče by asi nejspíš znamenaly stabilní problém, spíš než nahodilý. Z toho CrystalDisku nejsem moudrý´, ale udělal jsem ten test i jsem zablokoval to MCaffe v tom MSconfig, ale jak jsem psal, bylo tam celou dobu ani jsem o tom nevěděl. Také jsem provedl ESETonline test a taky MBma test, ale tam to vyhodnotilo jako chybu jen předinstalované aplikace od HP
Které tam jsou asi též celou dobu bezproblémového provozu. Díky za snahu.
Byl jsi v tomto vlákně mnohokrát varován před Avastem - přesto ho stále v PC máš. Proč?
Některé věci se nesnaž pochopit....
hned po startu vytizeni 100%:
- jednak nejaka zhovadilost pres winupdate a do toho tupy antivir
- druhak nejaky office nesmysl (teams, synchronizace s cloudem)
- tretjak to muze byt treba bitcoinovy spyware v pospusteni, rucni kontrola viz: ms autoruns, nebo: adwcleaner
Ve správci úloh klikni na procesy a položka procesor a nech to seřadit podle zatíženi mel by si tam vidět co tem procesor nejvíce zatěžuje popřípadě sem dej obrázek.
Ano to jsem viděl, byly to běžné věci, které mají normálně procentní jednotky vždy... Nikdy neměly 35%-50% Jak už jsem psal, teď co čert nechce to funguje tak jak má, ale neudělal jsem nic, jen restartoval protože se počítač zasekával... Ale není ojedinělá věc, děje se to často.
Nikde nevidím ten výpis procesů, když je CPU na 100 %
Až to sem dáš, můžeme se o tom bavit.
Až PC nastartuje s CPU 100% výpis sem klidně dám, ale obávám se že bude stejný, jako když je CPU 5% nebo 30%, jestli se bavíme o tom že nějaké procesy vypínám abych nebyl usvědčen, tak vám na rovinu říkám že jste arogantní pitomec a s vámi už se ani bavit nechci. Ale děkuji za reakci.
Aktualizace: dnes spuštěno a větráky hned od startu naplno, ale přehřáté a přetížené jen dvě jádra aka 4 procesory, takže procesy vadné asi nevidím, tady asi všichni ano, ale to je jedno. Někdo kdo má zkušenost s takovým atypickým chováním PC? Je to normální, předpokládám že ne, že jde o poruchu. Popřípadě by mě zajímalo jak postupovat (tady zase většina napíše ať to hodím z okna protože McAffe) :D Ale kdyby se našel někdo soudný a slušný, nezlobil bych se. Předem díky.
Proč se ptáš pořád dokola? Radu jsi dostal. Odinstaluj McAfee a Avast. Není to atypické chování, ale normální v případě, že máš ten bordel nainstalovaný v PC...
Když si dáš za auto přívěsný vozík naložený kamením, taky se budeš divit, že nejede jako dříve a brzdná dráha není stejná jako dříve? Myslím, že by ses tomu nedivil. Tohle je to samé.
Edit: Stačí PC občas proskenovat programy Eset online, Mbam a AdwCleaner. Všechny jsou zdarma. No je to na Tobě, rady jsi dostal.
pro arogantni pisalky: pretizeni 1-2 jader po startu je ve windows normalni, zadna hw chyba. mas asi ht, tak se scheduler windows 'snazi'.
byva za tim cim dal zdlouhavejsi kontrola ms defenderu a automatickych aktualizaci.
to muze jeste brzdit kontrola obsahu a synchronizace onedrive, teams a podobneho odpadu, nebo dodatecny pofiderni antivir od mcafee.
screen z ms autoruns jsi nedal, potreti se nebudu pripominat.
kdyz neveris, muzes pustit kontrolu disku, staci jen souborovy system.
potom nejaky test cpu.
kdyz projdou, neni duvod aby te neco brzdilo, krome startujiciho os a aplikaci.
Ano, je to vlastnost windows, že po spuštění si alokujou půlku paměti a vytíží všechny procesory na 100% na několik minut. Dá dost práce mu to aspoň částečně rozmluvit (je potřeba zakázat vše nepotřebné, co zakázat jde). V linuxu jsem takové chování nepozoroval. Tam akorát firefox má tendenci zabrat hodně paměti.
Dost práce dalo převálcovat jeho spotřebu něčím jiným, ale stejně když ze 44 obsazených giga zabírá matlab "jen" 10 a virtualbox jen 3 a firefox je roprskaný do desítek procesů každý s nějakým gigabajtem, tak se to asi nepovedlo. Zajímavá je spotřeba toho sledování systému (48% procesoru; je to v měřítku jednotlivých procesorů, ne dohromady jako ve windows).
ten linuxový stroj má 64gb ram, nebo to je součet s jeho swap oddílem? linuxovou termitologii jsem viděl z rychlíku.
firefoxu pod čutňákem pak nelze upřít jistou rozežranost (18gb). sice to významně zvětšují různé doplňky, ale i tak je to důvod neskrblit s ram.
je mi sympatické, že linux na ht nevěří, to bude dobrý systém. při tolika jádrech cpu předpokládám, že pod tučňákem žádné záseky nepozoruješ, m.j. proto, že tam je míň antivirů, míň hp, míň wuauserv, míň m$.
nebo ten čutňák běží pod virtualboxem?
k billovu systému, kde 640kb-1gb ram stačí každému:
crystaldiskinfo pro ssd nevypisuje nic rozumného, aspoň dokud jsou v pořádku. a protože ssd umírají tak nějak najednou, stav mezi dobrý - pozor - mrtvý asi tester nestačí postřehnout.
autorun sice není ten ms autoruns o kterém píšu, ale aspoň něco: něco jsi jako zbytečný odpad zakázal, ok.
realtek hd audio uni... bude asi jeho controlní panel, babrá se v nastavení barev zvuku a tak. jestli je to on (třeba půjde v novější verzi windows roztáhnout sloupec, ať jde vidět o co jde), měl by po správné instalaci dostat korektní ikonu. sice to nebude důvod saturace tolika krásných lesklých jader cpu, ale nějaký sw zádrhel tam čenichám.
zajímavý je výsledek adwcleaneru: kromě první položky "hpaudioswitch" bych ostatní odstranil. nebo systémověji: podíval bych se které služby je spouští, a jejich start bych zakázal.
někdy mohou jít odinstalovat jako jednotlivé komponenty v appwiz.cpl...
...nebo to jde dobře vidět právě v tom nástroji: ms autoruns -> záložky: logon (po spuštění), services (služby cizích výrobců), scheduled tasks (naplánované úlohy).
ten taky zobrazí více zajímavých "startup' položek.
a co skutečně běži, je zas dobré verifikovat v ms process explorer. (správce úloh je poněkud neergonomický, od win8+ se nedá používat)
a kontrolní otázka: jaká verze toho krámu od avastu tam běží? (celý název)
Je to 64GB RAM + 2GB SWAP.
Potkan by utekl a zůstal by po něm jen smrad. Já bych si chtěl nasypat popel na hlavu a omluvit se všem, kterých jsem se dotknul. Pane lední brtník, vám bych chtěl poděkovat za program Process Explorer, ten mě navedl na dva procesy, které správce úloh nezobrazuje, dokonce jsou zakázané v po spuštění, ale skrytě si pracují. Nasadili jste mi vepřovou hlavu, i když to koušu dost špatně, ANO byl to AVAST SECURITY BROWSER, který se doinstaloval během některé aktualizace, tím pádem ať jde do prdele celej Avast.
Jediné vysvětlení takového počinu je špinavá obchodní praktika, kdy si nainstalujete FREE program, časem během aktualizace vám razantně uměle zpomalí PC a po zaplacení plné verze, dá vše s velkou slávou do pořádku. Jinak si nedokážu vysvětlit proč by tohle dělala seriózně tvářící se firma.
Ještě jednou omluva a jdu se proběhnout kanálem.
Process Explorer
ten ms autoruns ukazuje vice castych cest automatickeho spusteni: hned po spusteni, naplanovana uloha, sluzba na pozadi.
kdyz clovek nevi jaky nazev presne hleda, pak se divat podle vyrobce.
avast/avg patri hlavne mezi generatory falesnych poplachu, u hledani realnych zranitelnosti casto selhavaji, nebo neumi nakazu odstranit.
ovsem svymi pridanymi filtry (drivery) brzdi diskovy provoz a nejspis i zobrazeni stranek v prohlizeci.
produkty avast proto nedoporucuju.
Ostatne zas musím oceniť ospravedlnenie. Dúfam že sa ti bude dariť, a počítač ťa nebude hnevať.
A to by si si mal prečítať články o Avastu, aké všetky možné veľké prešľapy mali v minulosti. Či už trojský kôň v ich produkte (CCleaner), spyware priamo v Avast Antivirus, či Norton (patrí taktiež Avastu) ťaží kryptomeny. Btw. AVG taktiež špehoval cez doplnok a ten taktiež patrí Avastu.
Od takých šmejdov by som software rozhodne nechcel. Preto to nazývam vírus, a nie antivírus.
Sebekritika neuškodí, ale zase takové drama to není. Avast se rád instaluje s programy, kde by to člověk ani nečekal. U něj je to klasika. Pro příště si dávej pozor, co všechno instaluješ, protože některé programy typu Avast, Seznam lištička nebo jak se to jmenuje se při instalaci nějakých programů rády schovávají a málokdo čte podmínky, kde je o instalaci těchto doplnků informováno a uživatel je v rychlosti odsouhlasí.
Třeba si chceš do prohlížeče nainstalovat nějaký doplněk a součástí bude i Avast nebo jeho doplněk. A to býval Avast před 25 lety jeden z nejlepších antivirů na světě... (beze srandy), opravdu tomu tak bylo. Teď se snaží tvůrci těžit jen z toho názvu, že byl kdysi populární. Ano, vážně byl, ale hodně se za tu dobu změnil a je spíše na škodu než k užitku.
Ano já to taky instaloval z nostalgie, pamatuju avast na 3,5 disketě, jak mě zachránil v dřevních dobách. Ale ten prohlížeč se tam musel doinstalovat nedávno s nějakou aktualizací, oni vydali i nějaký software na čištění a zrychlení PC, tak to asi spojily a vypustili i software na zasrání a zpomalení :D Mě by zajímalo, jestli by jim to šlo prokázat a jakou to má oporu v zákoně, pro neznalé to může být problém, je to sice z mojí strany konspirace, ale už jen to, že v tom jejich browseru se nedali odebrat rozšíření (možná ano, ale důkladně schované), tak bych tomu i věřil.
Jak si vrní bez toho bordelu.
Bezpochyby ano, ale ty jako uživatel jsi odsouhlasil licenční podmínky, takže vina není na jejich straně. Můj starý "šrot" si taky vrní
Popravde by si neveril čo všetko je možné v pozadí veľkých IT firiem, aj napriek tomu že je to silne nemorálne, a často aj protizákonné / ilegálne. Napriek tomu $ čo získajú z porušovania zákona je viac než čo musia potom zaplatiť pokuty za porušenie zákona... taký vtip:
Facebook za fiasko s Cambridge Analytica (čo ovplyvnilo aj voľby v USA a v podstate bolo v rozpore s demokraciou ako takou) skončilo s absurdne vtipnou pokutou 8 USD na poškodenú osobu. Dobre počuješ, osem dolárov (a to si tie poškodené osoby ešte museli o to osobitne požiadať). Často krát IT firmy porušujú zákony len preto lebo z toho získajú viac, než čo zaplatia na pokutách.
Je to protizákonné, ale dokým sú zákony takto nezmyselne postavené, a pokuty sú také že firma zarobí pri porušení zákona o 100 miliónov € viac, ale na pokute zaplatí len 20 miliónov € tak proste tie firmy by boli blbé aby nezneužívali systém a neporušovali zákon. To je proste realita...
Já nejsem fanoušek konspiračních teorií, ale tohle mi trošku otevřelo oči, by mě zajímalo co takový proces dělá, že dokáže permanentně zpomalit počítač, to počítá nějaký výpočet pořad do kola? Já zkoušel i odpojit internet, jestli se přes můj PC fakt netěží Krypto měny, ale úplně bez účinku, stabilně 4 procesory na max. Takže by mě opravdu zajímalo jestli to dělalo něco smysluplného, nebo nějaký random výpočet :D Taky by mě zajímalo, jestli to že pojedou procesory na max. nějakou dobu, je nemůže poškodit, spíš ano?
Máš zajimavý slovosled... Procesor to nepoškodí, ale budeš mít vyšší spotřebu, bude se více zahřívat atd... Ve finále to bude pomalejší. Může to způsobovat cokoliv, proč nepoužiješ třeba Adwcleaner nebo Mbam. Proskenuj PC a uvidíš, jestli něco najde. Pokud ano, tak to po skenu nechej smazat.
VirtualBox? Proč proboha nepoužiješ QEMU/KVM s virt-manager ako front-end?
Tak s takovýmhle chováním tu asi už moc ochotných rádců nenajdeš. Něco mě napadá, ale nechci dostat vynadáno, tak se snaž sám, jsi nejchytřejší.![]:)](https://static.poradna.net/images/smiley/evilsmile.gif)
Asi uděláme Poradnu placenou s hodinovou sazbou. Pak si nechám klidně nadávat dva dny...